40张动图完美解析了所有传感器的工作原理
传感器(英文名称:transducer/sensor)是一种检测装置,能感受到被测量的信息,并能将感受到的信息,按一定规律变换成为电信号或其他所需形式的信息输出,以满足信息的传输、处理、存储、显示、记录和控制等要求。今天给大家找到了40张动图,能看懂各种传感器工作原理:
传感器的特点包括:微型化、数字化、智能化、多功能化、系统化、网络化。它是实现自动检测和自动控制的首要环节。传感器的存在和发展,让物体有了触觉、味觉和嗅觉等感官,让物体慢慢变得活了起来。通常根据其基本感知功能分为热敏元件、光敏元件、气敏元件、力敏元件、磁敏元件、湿敏元件、声敏元件、放射线敏感元件、色敏元件和味敏元件等十大类。
1.布料张力测量及控制原理
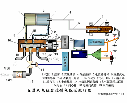
2.直滑式电位器控制气缸活塞行程
3.压阻式传感器测量液位的工作原理
4.MQN型气敏电阻结构及测量电路
5.气泡式水平仪的工作原理
6.扩散硅式压力传感器
7.应变加速度感应器
8.称重式料位计
9.电子皮带秤重示意图
10.电子吊车秤
11.荷重传感器用于测量汽车衡的原理
12.荷重传感器的应用
13.TiO2氧浓度传感器结构及测量电路
14.电位器式传感器
15.陶瓷湿度传感器
16.多孔性氧化铝湿敏电容原理
17.基本变间隙型电容传感器和差动变间隙型电容传感器的工作原理
18.变面积型电容传感器工作原理
19.利用接近开关进行物体位检测的原理
20.光柱显示编码式液位计原理
21.电容式压力传感器
22.差压式液位计a
23.差压式液位计b
24.差压式液位计c
25.电容液位计原理图
26.电容测厚仪
27.电容加速度传感器
28.电容式油量表原理
29.频率差法测量流量的原理
30.空气传导型超声波发生、接收器的结构
31.超声波应用的两种类型
32.超声波探头的结构

33.超声波流量计的原理

34.超声波测厚的原理
35.超声波测量密度原理
36.超声波测量液位原理

37.超声防盗报警器

38.纵波探伤

39.横波探伤

40.表面波探伤

来源:通用机械

































